Telegram (AI) YouTube Facebook X
En
Что такое аирдроп криптовалюты? Объясняет Forklog

Капитализация токена PYTH превысила $420 млн после ретродропа

Общая рыночная стоимость токена сети оракулов Pyth Network превысила отметку в $420 млн после проведения ретроспективного кроссчейн-аирдропа PYTH. Проект распределил монеты среди 90 000 кошельков. 

На момент написания токен торгуется в районе $0,35 после достижения максимума на уровне $0,51, согласно CoinMarketCap

У получателей PYTH есть 90 дней, чтобы «заклеймить» монеты, предназначенные для использования в ончейн-голосованиях. 

Общий объем эмиссии составляет 10 млрд PYTH, из которых в обращении уже находится 1,5 млрд PYTH. 

Сеть оракулов Pyth Network получает ценовые данные от бирж и институциональных игроков, затем отправляя их в смарт-контракты.

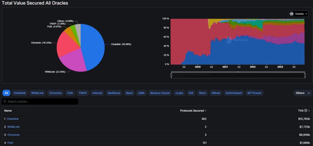
TVS
Крупнейшие сети оракулов. Данные: DeFi Llama.

Аирдроп призван стимулировать ончейн-управление и переход к «permissionless, децентрализованной и самодостаточной основной сети». 

Напомним, в сентябре команда Optimism распределила 19,4 млн токенов OP среди 31 870 адресов. 

Подписывайтесь на ForkLog в социальных сетях

Telegram (основной канал) Facebook X
Нашли ошибку в тексте? Выделите ее и нажмите CTRL+ENTER

Рассылки ForkLog: держите руку на пульсе биткоин-индустрии!

Мы используем файлы cookie для улучшения качества работы.

Пользуясь сайтом, вы соглашаетесь с Политикой приватности.

OK