
Google научила Gemini анализировать личные переписки и фото пользователей
Корпорация Google представила бета-функцию Personal Intelligence для приложения Gemini. Инструмент позволяет ИИ обращаться к данным из Gmail, Google Photos, истории поиска и YouTube, чтобы делать ответы более персональными.
Today, we’re introducing Personal Intelligence.
— Google (@Google) January 14, 2026
With your permission, Gemini can now securely connect information from Google apps like @Gmail, @GooglePhotos, Search and @YouTube history with a single tap to make Gemini uniquely helpful & personalized to *you* ✨
This feature… pic.twitter.com/79zKJGA5ft
Чат-бот ранее умел извлекать информацию из сервисов Google, однако теперь он может ее анализировать для проактивной помощи. Например, ИИ способен связать письма с электронной почты с просмотренными видео.
Корпорация утверждает, что Gemini понимает контекст автоматически — ему не нужно указывать, в каком именно приложении искать ответ.
Функция Personal Intelligence отключена по умолчанию, ее нужно активировать вручную. Даже после включения алгоритм будет обращаться к личным данным только в тех случаях, когда сочтет это необходимым для решения задачи.
«Personal Intelligence имеет два основных преимущества: рассуждение на базе сложных источников и извлечение конкретных деталей, например, из электронного письма или фотографии для ответа на вопрос», — написал вице-президент Gemini app, Google Labs и AI Studio Джош Вудворд.
Он поделился примером, когда стоял в очереди в магазине шин и не помнил размер для своего автомобиля. Gemini посоветовал взять всесезонный вариант после того, как нашел и проанализировал фотографии семейной поездки в Google Photos. Чат-бот дополнительно подсказал номер автомобиля.
«Я получаю отличные советы по книгам, шоу, одежде и путешествиям», — написал Вудворд.
Проанализировав данные из Photos и Gmail, система учла интересы семьи и историю прошлых поездок. В итоге ИИ построил маршрут без «туристических ловушек», предложив ночное путешествие на поезде и настольные игры в дорогу.
У Gemini стоят ограничения на деликатные темы. Чат-бот не станет давать советы касательно здоровья, но готов обсуждать его в том случае, если пользователь сам попросит.
Также Google заверяет, что нейросеть не обучается на персональных данных. Вместо этого она использует конкретные запросы и ответы модели.
Personal Intelligence доступна подписчикам планов Google AI Pro и AI Ultra в США. Позднее компания планирует расширить географию и внедрить опцию в бесплатный тариф.
Google Trends с ИИ
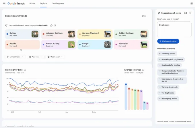
Google также обновила страницу Trends Explore, интегрировав в нее Gemini. Теперь нейросеть автоматически выявляет и сравнивает поисковые тренды.
Сервис, популярный среди журналистов и исследователей, помогает отслеживать интерес к темам в разных регионах и анализировать динамику.
Новый интерфейс берет на себя рутинную работу: боковая панель с ИИ самостоятельно сопоставляет актуальные тенденции в выбранной нише и предлагает подсказки для углубленного изучения вопроса.

В обновленном дизайне страницы каждый запрос выделен уникальным цветом и значком. Google также увеличила число доступных для сравнения элементов.
Напомним, в январе Apple и Google заключили многолетнее соглашение для реализации ИИ-функций в сервисах «купертиновцев» вроде обновленной Siri.
Рассылки ForkLog: держите руку на пульсе биткоин-индустрии!