Telegram (AI) YouTube Facebook X
En
DeFi_asset_management

Автоматизированное управление активами в DeFi: за и против

Дисклеймер

Материал опубликован исключительно в ознакомительных целях и не является инвестиционной рекомендацией. ForkLog не несет ответственности за инвестиционные решения читателей.

Несмотря на затянувшийся медвежий рынок и целый ряд «черных лебедей», сектор децентрализованных финансов продолжает развиваться. Расширению спектра возможностей для сохранения и преумножения капитала способствуют кроссчейн-мосты, L2-решения и приток ликвидности из CEX.

Рассмотрим особенности автоматизированного управления активами, популярные агрегаторы доходности и риски, на которые следует обращать внимание DeFi-инвесторам.

  • Резкий рост инфляции, увеличение долгового бремени и крах ряда американских банков снижают доверие к традиционным финансовым институтам (TradFi). В криптоиндустрии усиливается тенденция к ужесточению регулирования, о чем свидетельствуют иски против Binance и Coinbase, а также непоколебимо негативная позиция главы SEC Гэри Генслера.
  • В таких условиях растет актуальность альтернатив банкам и другим централизованным финансовым институтам. Многие DeFi-платформы предлагают гибкие и прозрачные permissionless-решения для эффективного управления криптоактивами и максимизации дохода.
  • Несмотря на ряд преимуществ, в сфере децентрализованных финансов есть свои подводные камни: риски хакерских атак и ошибок в коде, потенциальные мошенничества и экзит-скамы.

Особенности управления активами в DeFi

Для криптовалют характерна высокая волатильность, поэтому трейдинг сопряжен со значительными рисками. Неудивительно, что многих инвесторов привлекают возможности получения пассивного дохода, не предполагающие высокий порог входа, значительные комиссии и постоянный мониторинг рынка.

Управление активами при помощи DeFi-платформ имеет ряд преимуществ над TradFi-аналогами:

  • компонуемость децентрализованных приложений;
  • потенциально высокая доходность инвестиций;
  • permissionless-природа сегмента, предполагающая общедоступность и сохранение контроля участников рынка над своими средствами.

Компонуемость (composability) является ключевым аспектом «финансового Lego». Это возможность комбинирования и взаимодействия различных протоколов и финансовых инструментов внутри экосистемы DeFi.

Интероперабельность позволяет различным проектам использовать другие dapps и смарт-контракты для создания новых сервисов и юзкейсов. По мере пополнения экосистемы новыми приложениями увеличивается число взаимосвязей, что еще больше стимулирует инновации и рост. 

В отличие от TradFi, управление активами в DeFi предполагает прозрачность — благодаря технологии блокчейн все средства и операции видны как на ладони. Для мониторинга активов в разных сетях и приложениях создано немало портфолио-трекеров вроде DeBank

Еще одно существенное преимущество ончейн-управления — финансовая автономия. Пользователи обладают полным контролем над своими средствами и не полагаются на посредников. 

Известный криптоинвестор DegenSpartan отмечает, что некастодиальный подход к хранению активов сводит к минимуму риск третьей стороны и значительно снижает накладные расходы.

Смарт-контракты автоматизируют многие функции, устраняя типичный для TradFi человеческий фактор и во многом связанные с ним медленные, громоздкие и неэффективные процессы. 

Несмотря на вышерассмотренные преимущества, динамика роста сегмента DeFi нестабильна. Общий TVL достиг пика в конце декабря 2021 года, превысив $300 млрд. ATH зафиксирован вскоре после достижения биткоином отметки $69 000.

DeFiLlama-2
Данные: DeFi Llama.

С того времени показатель снизился более чем на 70% и по состоянию на 14 июня 2023 года составляет $82,26 млрд. 

В отчете «2023 State of Crypto» от a16z отмечаются трудности на пути к массовому принятию криптовалют. Одна из них состоит в том, что участников рынка становится больше в основном на фоне ценового ралли.

state-of-crypto-index
Данные: a16z crypto.

В отчете также говорится о снижающейся роли США в Web3-пространстве из-за чрезмерно жесткого регулирования. За период с 2018 по 2022 год доля базирующихся в Штатах крипторазработчиков упала на 26% в сравнении с глобальным показателем.

Популярные DeFi-сервисы автоматизированного управления активами

Наряду с платформами ликвидного стейкинга, криптокредитования и DEX, важное место в DeFi-сегменте занимают агрегаторы доходности (Yield Aggregators). Подобные сервисы автоматизируют фарминг, используя множество стратегий.

DeFi-Llama-Categories
Распределение TVL по различным категориям проектов. Данные: DeFi Llama (по состоянию на 14 июня 2023 года).

Enzyme Finance

Один из первых агрегаторов доходности — Enzyme Finance (изначально — Melon Protocol), начавший работу в 2017 году. 

Сервис интегрирован со многими известными dapps, включая 0x, 1inch, Aave, Balancer, Compound, Curve и Uniswap.

enzyme
Данные: Enzyme Finance.

Enzyme Finance позволяет создавать Vaults — кастомизированные инструменты ончейн-управления активами.

Enzyme-Vaults
Vaults, их AUM и динамика стоимости. Данные: Enzyme Finance.

Yearn Finance

Другой классический пример агрегаторов доходности — Yearn, созданный блокчейн-разработчиком Андре Кронье в июле 2020 года.

Vaults в первой итерации платформы автоматически направляли внесенные стейблкоины в лендинговые сервисы, предлагая пользователям относительно высокий APY. Со временем появились комплексные стратегии для различных активов, более интенсивно использующие компонуемость DeFi.

Yearn-Vaults
Vaults на базе Ethereum. Данные: Yearn.

Например, в Vault на базе USDT задействована одна из простейших стратегий — Aave Lender Optimizer, которая депонирует стейблкоины на Aave. Сгенерированные на лендинговой платформе процентный доход и токены stkAAVE периодически извлекаются и вносятся назад в «хранилище». Таким образом, возникает эффект компаундинга — участники рынка получают доход не только на свой первоначальный вклад, но и на ранее заработанные средства.

В разделе Factory пользователи могут создавать собственные Vaults. Помимо Ethereum, Yearn поддерживает сети Optimism, Fantom и Arbitrum.

TVL платформы составляет $415 млн (по состоянию на 14 июня 2023 года). В конце 2021 года показатель превышал $6 млрд.

Beefy Finance

На втором месте по TVL в категории Yield Aggregator платформы DeFi Llama еще один популярный сервис — Beefy Finance, изначально запущенный на BNB Chain в 2020 году. 

Агрегатор работает схожим с Yearn Finance образом: пользователь депонирует токены в выбранное «хранилище» → монеты блокируются в пулах ликвидности сторонних платформ → начисленные проценты реинвестируются и т. д.

Beefy-Srat
Схема стратегии с пулами ликвидности. Данные: docs.beefy.finance.

Современная версия Beefy Finance поддерживает множество сетей, включая Ethereum, Polygon, Optimism и Arbitrum. На платформе представлено почти 700 «хранилищ», а общий TVL приближается к $300 млн.

Beefy
Данные: Beefy Finance.

Nested

Существуют десятки агрегаторов доходности — лишь на DeFi Llama представлено около ста. Постепенно появляются платформы нового поколения с более продвинутыми и даже несколько замысловатыми стратегиями. 

Один из таких сервисов — Nested. Он позволяет создавать и копировать криптопортфели других участников рынка, как на платформе социального трейдинга eToro

Пользовательские финансовые инструменты представлены в виде невзаимозаменяемых токенов (NestedNFT) и могут включать до двенадцати активов. Каждый раз когда копируется криптопортфель, его создатель получает вознаграждение.

Nested
Данные: Nested.

Платформа интегрирована с различными сетями, включая Arbitrum, Avalanche, BNB Chain, Ethereum, Polygon и Optimism. На Nested создано уже более 30 000 криптопортфелей.

Sommelier

Пользователи этого сервиса депонируют токены в «хранилища», в которых происходят «автоматические ребалансировки с учетом возможностей DeFi».

Sommelier
Данные: Sommelier.

Популярный инструмент на платформе — Real Yield ETH Cellar. В нем задействованы:

Автоматизированная стратегия предполагает:

  • стейкинг с левериджем: «непрерывный цикл» обмена ETH на LST, использование последних в качестве обеспечения на Aave or Compound и дополнительные заимствования на этих лендинговых сервисах;
  • предоставление средств в пулы с использованием ETH и LST на Uniswap v3 с динамическим изменением диапазонов концентрированной ликвидности для максимизации дохода.

Подводные камни DeFi

Рассмотренные выше сервисы, несомненно, выглядят привлекательными. Они предлагают множество интересных стратегий для получения пассивного дохода. От пользователя требуется лишь выбрать соответствующий его склонности к риску инструмент и внести средства. При этом не нужно глубоко погружаться в анализ рынка и взаимодействовать со множеством платформ и токенов — автоматизированные алгоритмы сделают все сами. 

В целом сегмент за последние несколько лет значительно изменился — интерфейсы многих платформ стали интуитивно понятнее, несмотря на замысловатость стратегий и поддержку множества сетей. Взаимодействовать с агрегаторами доходности смогут даже начинающие криптоинвесторы с небольшим капиталом, имеющие представление о Web3-кошельках вроде MetaMask

Однако не стоит забывать о рисках — лишь за последние месяцы хакеры взломали множество DeFi-платформ, включая Sturdy Finance, 0VIX, Merlin, SafeMoon и Euler Finance. Некастодиальные кошельки и кроссчейн-мосты также не застрахованы от подобных неприятностей, о чем свидетельствуют недавние инциденты с Atomic Wallet и Allbridge

Можно насчитать несколько десятков векторов атак на DeFi-протоколы. Среди наиболее популярных:

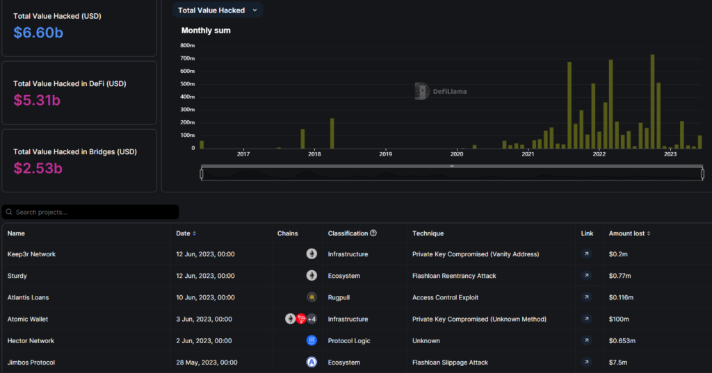
На платформе DeFi Llama есть раздел с перечнем атак на различные протоколы, где указаны их особенности и суммы ущерба. Совокупные потери инвесторов превышают $5 млрд.

TotalValueHacked
Данные: DeFi Llama.

Учет подобных инцидентов также ведут сервисы rekt и De.Fi.

Крупнейшим взломом в истории сегмента является инцидент на $625 млн с Ethereum-сайдчейном Ronin, задействованным в блокчейн-игре Axie Infinity.

Largest-DeFi-exploits
Данные: The Block.

На диаграмме ниже представлено некоторое снижение совокупного объема похищенных средств и популярности атак с использованием мгновенных займов:

stolen-funds-by-using-flash-loans
Данные: The Block.

Мошенничества, ошибки в коде и атаки на DeFi-протоколы — серьезная преграда развитию сегмента и массовому принятию криптовалют. Перед началом инвестирования участникам рынка следует всесторонне изучать бэкграунд проектов, включая особенности технологии, сведения о команде и т. д. Для неопытных пользователей, не очень подкованных в техническом плане, это нелегкая задача. 

Однако появляются сервисы, призванные упростить due diligence. Например, на сайте CertiK Skynet есть таблица с рейтингом безопасности различных DeFi-проектов.

CertiK
Данные: CertiK Skynet.

Проанализировав 200 dapps, исследователь Ren & Heinrich пришел к нескольким простым выводам:

  • число поддерживаемых сетей нельзя считать индикатором успешности той или иной платформы;
  • сервисы с высоким TVL более привлекательны для долгосрочного инвестирования в сравнении с малоизвестными dapps, где задействовано относительно немного ликвидности.

При взаимодействии с DeFi также немаловажно:

  • обращать внимание, проходила ли платформа аудит безопасности;
  • диверсификация: нельзя ставить все средства на один проект — гораздо лучше распределить активы среди нескольких платформ на базе различных блокчейнов;
  • использовать Web3-кошельки с хорошей репутацией, поддерживающие широкий спектр мер безопасности;
  • избегать непроверенных расширений браузера, а также подозрительных аккаунтов в соцсетях (особенно если они предлагают поделиться сид-фразой за «щедрое вознаграждение»);
  • следить за новостями и аккаунтами сообществ в соцсетях, чтобы быть в курсе связанных с проектами обновлений, а также изучать отзывы других инвесторов;
  • ограничивать риски: не стоит вкладывать все сбережения, даже если доходность проектов высока.

Выводы

DeFi-сегмент продолжает развиваться, несмотря на существенный спад TVL от пиковых значений на фоне неубедительной динамики биткоина — бенчмарка всего рынка криптовалют.

Взломы, экзит-скамы и прочие мошенничества случаются едва ли не каждый день в мире децентрализованных финансов. Поэтому учет всевозможных рисков играет чуть ли не решающую важную роль при инвестировании. 

Помимо вызовов, связанных с кибербезопасностью, преградой массовому принятию новых активов и росту популярности dapps служат явные и потенциальные регуляторные проблемы. Они проистекают из нормативной неопределенности и отсутствия глобального консенсуса в отношении криптовалют. Как результат, сегменту не хватает ликвидности и доверия. Это дополнительные негативные факторы, отталкивающие институциональных игроков.

И все же автоматизированное управление активами в DeFi — перспективное направление, способное в будущем конкурировать с TradFi-аналогами. Присущие ончейн-менеджменту прозрачность и свойство permissionless, а также низкий порог входа для инвесторов — неоспоримые преимущества.

Подписывайтесь на ForkLog в социальных сетях

Telegram (основной канал) Facebook X
Нашли ошибку в тексте? Выделите ее и нажмите CTRL+ENTER

Рассылки ForkLog: держите руку на пульсе биткоин-индустрии!

Мы используем файлы cookie для улучшения качества работы.

Пользуясь сайтом, вы соглашаетесь с Политикой приватности.

OK