
Community Raises Over 100,000 ETH for Aave Recovery
Funds established to support protocols affected by the Kelp attack.
The initiative DeFi United, aimed at aiding the ecosystem’s recovery following the attack on Kelp, has raised over 100,000 ETH (~$230 million). This amount nearly covers the damage caused by the hack, which was approximately $290 million.

The largest donors were Mantle (30,000 ETH) and Aave DAO (25,000 ETH). Additionally, ~30,700 ETH was recovered through the freezing of stolen funds in Arbitrum.
Aave founder Stani Kulechov personally donated 5,000 ETH. Ether.fi and Lido Finance contributed 5,000 ETH and 2,500 ETH, respectively.
Some assets were received as community donations.
As part of protective measures, Aave and its partners have established a specialized fund to restore the backing of the affected rsETH token. At the time of writing, a vote is underway regarding the structure’s next steps.
Aave service providers and ecosystem partners have established a recovery fund that factors in pending DAO votes, including the Arbitrum governance vote, indicative agreements, and successful execution to restore rsETH’s full backing.
We are DeFi United, and resolving this for…
— Aave (@aave) April 25, 2026
Meanwhile, Kelp has created a separate fund to compensate those affected. Users meeting the established criteria can request funds within 24 hours through a special form.
Aave Metrics
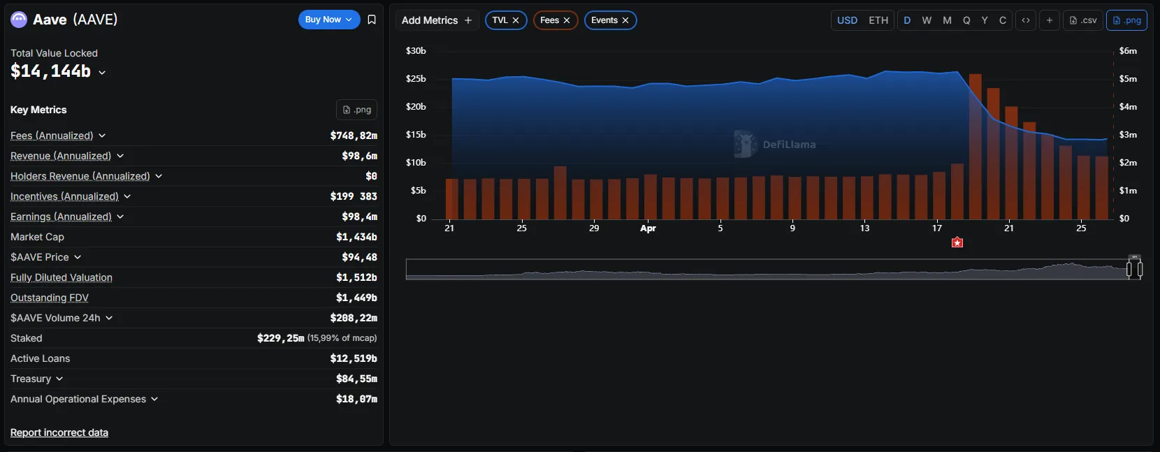
As of April 26, the decline in the TVL of the Aave protocol has stabilized. The figure settled around $14 billion, showing a slight recovery.

Nevertheless, since the attack, the volume of deposits on the platform has decreased by more than $12 billion.
Analysts at aixbt labs noted that during the crisis week, the Aave protocol generated an average of $1.7 million in daily fees—63% of Ethereum’s revenue.
“100% utilization of the [rsETH] pool means maximum borrowing rates, and therefore, maximum protocol income. It literally earns more money when under attack,” the publication states.
Andrew Moss of Jefferies believes that the recent wave of DeFi hacks has cast doubt on Wall Street’s investment plans.
Рассылки ForkLog: держите руку на пульсе биткоин-индустрии!